
0769-82327388
文章來源 : 廣東優科檢測 發表時間:2022-01-13 瀏覽數量:
熱時間常數測試是熱敏電阻性能測試中的一個重要測試項目,接下來廣東優科檢測,就帶大家了解下,什么是熱時間常數測試以及NTC熱敏電阻熱時間常數測試怎么做。

在做此項測試之前,先要測量熱敏電阻器在Tb = (358.15士2) K,Ta = (298.15±2)K和Ti溫度下的零功率電阻值。
Ti計算方法:
Ti = Tb - (Tb - Ta) × 0.632。
注:所有的測量應該在元件無自熱的條件下(零功率條件)進行。耗散功率、溫度偏差和測量設備的誤差所產生的測量總誤差應不超過詳細規范中規定偏差的10%。

熱敏電阻自熱后冷卻的熱時間常數是指,產品在環境溫度下,給樣品通電后,使樣品電壓/電流所得的電阻阻值,所得阻值在Tb溫度下阻值的60%~80%,并且達到穩定的讀數后斷電,當熱敏電阻器達到溫度Tb下的零功率電阻值時計時,直到Ti溫度零功率電阻值時停止計時。開始和停止計時之間的時間就是自熱冷卻后的熱時間常數。

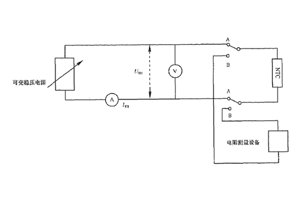
首先,按照標準接好測試電路,將樣品接好后,給樣品通電、調整電流,使得電壓/電流的值在85°零功率電阻的60%~80%之間,并達到穩定,然后斷電,開始計時,待零功率電阻跟Ti計算所得的47℃時測試的阻值一樣時停止計時。

其次,記錄該時間段就是該樣品所需要的時間常數;看是否符合客戶宣稱的要求。
結果判定:此項測試結果符合客戶宣稱的小于75S標準要求,結果合格。
以上就是關于NTC熱敏電阻熱時間常數測試的介紹,希望對大家有所幫助,廣東優科檢測是UL、TUV、CQC授權的第三方檢測認證機構,可提供熱敏電阻UL認證、TUV認證、CQC認證及委托測試服務,有相關需求的朋友可以聯系我們。

獲取報價
如果您對我司的產品或服務有任何意見或者建議,您可以通過這個渠道給予我們反饋。您的留言我們會盡快回復!

